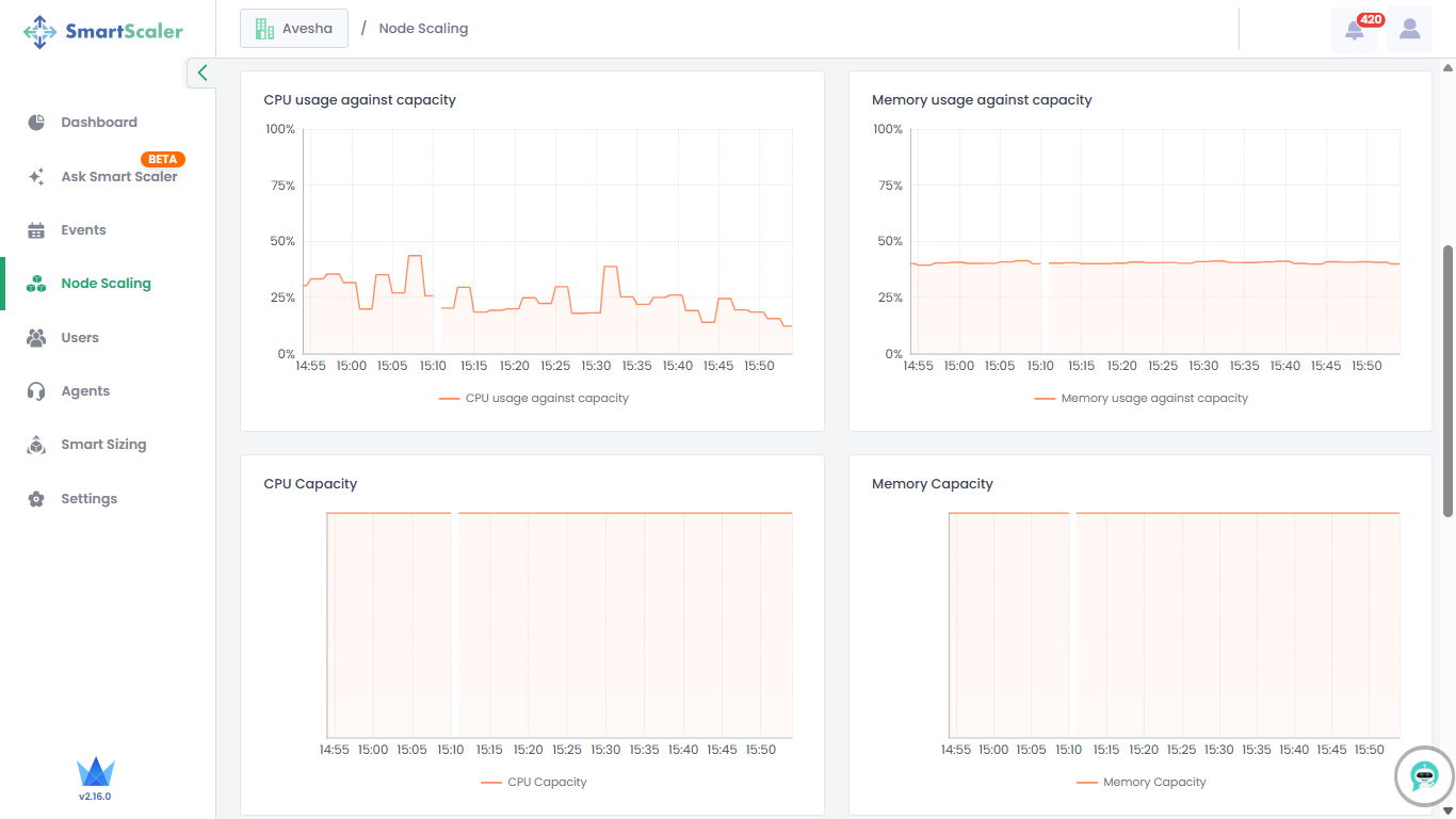
Monitor Node Scaling
This topic describes how to monitor the nodes that can be scaled in your workloads.
To monitor nodes for scaling:
-
Go to Node Scaling on the left sidebar.

-
Select your cluster from the Cluster drop-down list.
-
By default, you get the node resource details for the last 1 hour. You can choose the time range options available on that page or customize it.
-
Track resource usage, allocatable resources, and node type distribution at the top of the page.
-
Scroll down to visualize the graphical representation of resource usage against capacity, along with overall resource capacity.

-
Scroll down further to visualize the graphical representation of resource usage and allocatable resources.
